Version mobile disponible

Accédez à l'expérience optimisée pour mobile

Accéder

Un SOC de niveau enterprise. Un budget de PME.

Pensé pour les ETI/PME, collectivités et structures de santé. Vous obtenez une vraie visibilité sur vos risques, des alertes qu'on traite pour vous, et des rapports que vos décideurs comprennent.

  • Vous savez que vous êtes exposé, mais vous n'avez pas de vision claire ?
  • Vous craignez de découvrir une attaque trop tard — ou pas du tout ?
  • On vous demande des preuves de conformité que vous n'avez pas ?

→ C'est exactement pour ça qu'on a construit SAYF SOC.

Dès 10,50€/endpoint/mois en Early Partner Conformité NIS2, RGPD, ISO - prêt à documenter

Après clic : réponse sous 24h · évaluation cadrée · aucun engagement.

Écosystème & stack

Stack open source. Hébergement France. Analystes SAYF 24/7. IA en support.

Wazuh comme socle : détection temps réel, corrélation d'événements, analyse comportementale, levée de doute accélérée par l'IA. Plus de 4000 règles de détection (Sigma + règles SAYF), mappées sur le framework MITRE ATT&CK. Le tout hébergé en France — vos données ne sortent pas, pour conformité RGPD native. Et une stack qui évolue en continu avec les retours terrain de nos Early Partners.

Wazuh (open source)
Hébergement France
MITRE ATT&CK
IA intégrée
Sigma Rules, SAYF made
Co-construction Early Partner
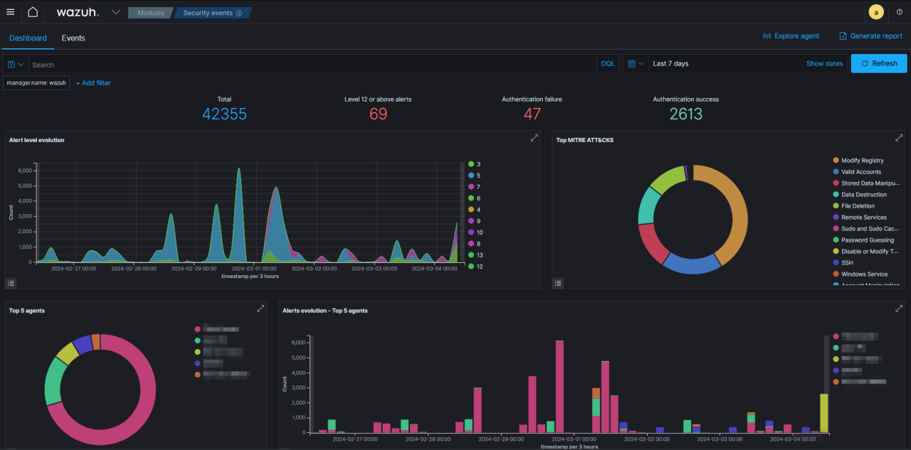
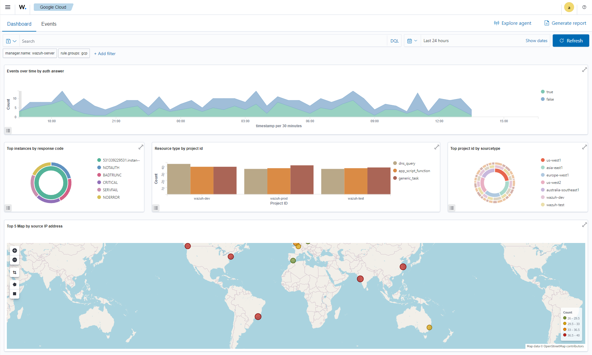
Dashboard SAYF SOC - Vue d'ensemble des alertes et métriques
Dashboard SAYF SOC - Analyse des événements et tendances sécurité
Dashboard SAYF SOC - Détection MITRE ATT&CK et techniques
Ce qui nous différencie

Ce qui rend notre SOC idéal pour vous — et pourquoi ça compte.

Vous voyez enfin ce qui se passe.

Corrélation des événements, alertes priorisées, tableau de bord clair. Fini l'angle mort — vous savez ce qui se passe sur votre périmètre.

Le jour où ça arrive, on est là.

Détection, qualification, escalade, recommandations de remédiation. Vous n'êtes pas seul face à l'incident — on gère pour vous, avec vous.

Une solution et une équipe clé en main.

Pas besoin de recruter ou de monter une équipe SOC. Vous avez la nôtre — disponible, réactive, qui connaît votre contexte.

Des rapports que vos décideurs comprennent.

Reporting clair, sans jargon. Vos dirigeants, clients ou auditeurs voient une posture de sécurité crédible — pas un tableau Excel illisible.

Endpoints, cloud, identités — tout au même endroit.

Postes, serveurs, M365, Azure AD... On collecte, on corrèle, on surveille. Une vue unifiée, quel que soit votre environnement.

Risques en chiffres

0
des PME ont subi une cyberattaque en 2025
0
des petites collectivités ont subi une attaque récente
0
des cyberattaques en santé impliquent un rançongiciel
Pour qui ?

Un SOC pensé pour ceux qui en ont besoin — mais qu'on ignore.

Collectivités, établissements de santé, PME, startups en croissance : vous êtes exposés aux mêmes menaces que les grands groupes, sans leurs moyens. SAYF SOC existe pour ça.

PME & ETI

Vous êtes dans la chaîne de valeur de grands comptes. Vos clients vous demandent des garanties cyber — vous n'avez pas d'équipe dédiée pour y répondre.

Startups & scale-ups tech

Vous grandissez vite, vos investisseurs et clients exigent ISO 27001 ou équivalent. SAYF SOC vous donne la posture — sans recruter un RSSI.

Mairies & collectivités

Services publics à protéger, budgets contraints, pression NIS2. Vous avez besoin d'une surveillance 24/7 souveraine — pas d'un dispositif hors de portée.

Établissements de santé

Hôpitaux, cliniques, EHPAD, laboratoires. Données patients critiques, équipes IT réduites. Un SOC qui sécurise sans alourdir votre quotidien.

Surveillance 24/7 sans recruter
Audits et conformité NIS2 : vous êtes prêts
Des preuves concrètes pour vos décideurs
Questionnaires sécurité : enfin des réponses solides
Early Partner

Vous n'achetez pas un SOC. Vous co-construisez le vôtre.

Le programme Early Partner n'est pas une promo. C'est une collaboration : vous influencez notre roadmap, vous remontez vos use cases, et vous obtenez un SOC adapté à votre contexte — pas une grille commerciale standardisée.

-25% pendant la co-construction du SOC, -15% sur la Sensibilisation et -10% le Pentest

Un avantage concret, pas un geste commercial.

Accès direct aux fondateurs et analystes pour assurer une proximité réelle avec nos partenaires

Vous parlez aux gens qui surveillent vos systèmes.

Votre feedback façonne la roadmap

Vos priorités deviennent nos priorités. Nous adaptons le developpement de notre SOC à vos use cases.

Places limitées : 3 restantes

Pour garantir un accompagnement réel. Le but ? Concentrer nos ressources sur quelques clients pilotes.

10,50€/endpoint. Voici comment.

Les MSSP classiques s'appuient sur des SIEM propriétaires : Splunk, Microsoft Sentinel, QRadar... Ces licences coûtent cher — et vous les payez (moyenne entre 15-20€/endpoint/mois).

SAYF SOC utilise Wazuh, un socle open source de référence mondiale. Pas de licence = pas de surcoût.

Cette économie, on la réinvestit dans ce qui compte vraiment : des analystes expérimentés, une IA bien intégrée, et un accompagnement proche.

Résultat : 10,50€/endpoint/mois — avec un niveau de service équivalent aux SOC enterprise.

FAQ

Questions fréquentes des DSI, RSSI et directions opérationnelles.

Pourquoi l'open source ?

Parce qu'elle élimine les coûts de licence, vous donne une modularité totale, et garantit une transparence que les éditeurs propriétaires ne peuvent pas offrir. Et accessoirement : Wazuh est l'une des plateformes SIEM/XDR les plus complètes au monde.

Qu'est-ce qui est inclus vs optionnel ?

La collecte, la supervision et les rapports managériaux sont inclus. Les options (rétention étendue, intégrations spécifiques) sont cadrées dès le départ.

Quel effort pour mon équipe ?

Quelques créneaux pour prioriser et valider. Nous pilotons le déploiement, rédigeons les runbooks et consolidons les rapports.

Combien de temps pour déployer ?

Objectif : premières alertes actionnables en 1 semaine selon votre périmètre et vos outils existants.

Sommes-nous engagés si nous testons ?

Le programme Early Partner implique un engagement de 6 mois minimum (1 an recommandé). Mais avant de signer, on prend le temps d'un appel découverte pour valider ensemble que ça fait sens — pas de surprise, pas de pression.

Comment pouvez-vous être moins cher qu'un MSSP classique ?

En utilisant une stack open source (Wazuh), nous n'avons pas de coûts de licences. Cette économie nous permet de proposer un tarif accessible tout en réinvestissant dans la qualité de nos analystes et de notre IA.

Qu'est-ce qui différencie SAYF d'un MSSP classique ?

Stack ouverte, souveraineté, accompagnement humain orienté action, pas d'approche industrielle standardisée.

Est-ce adapté si je n'ai pas de RSSI ?

Oui. Nous clarifions les priorités, fournissons des explications pédagogiques et vous aidons à répondre aux demandes internes.

Contact

30 minutes pour savoir si SAYF SOC correspond à votre réalité.

Pas de pitch commercial. On écoute votre réalité — périmètre, contraintes, budget — et on vous dit honnêtement si le programme Early Partner est fait pour vous.

Formulaire de contact

Remplissez le formulaire ci-contre pour être recontacté sous 24h.

ou sinon

Planifier un appel ?

Choisissez directement un créneau de 30 minutes pour un appel découverte.

Merci, nous revenons vers vous sous 24h.
Une erreur est survenue, merci de réessayer ou de nous écrire à contact@sayf.fr.

Pas d'engagement à ce stade. L'objectif : voir ensemble si ça fait sens.